Energie messen
Energiemessung im Haus mit Tasmota Smartplugs und dem TIG-Stack (Telegraf, InfluxDB, Grafana)
Wo wird wieviel verbraucht, wo kann man was einsparen und wann sollte man die Waschmaschine einschalten, damit der Solarstrom gut genutzt wird?
Fragen über Fragen, die mit einer Handvoll Steckdosen und Docker-Container beantwortet werden konnten 😊.
Die meisten Messpunkte sind Nous-Steckdosen die mit Tasmota geflasht sind. Tasmota ist ein Open Source System für alle smarten Geräte, die mit einem ESP8266 Chip ausgestattet sind. Die Dosen gibt es schon fertig geflasht oder man kann auch selbst Hand anlegen. Tasmota unterstützt eine Reihe von Protokollen, für mich das wichtigste: MQTT

An zwei Stellen (Solarpanel und Heizung) habe ich Shellys (1PM) verbaut, weil die wunderbar klein sind und neben einem Relais auch eine Energiemessung integriert haben. Shellys können schon von Hause aus mit MQTT sprechen und mussten deshalb nicht geflasht werden.
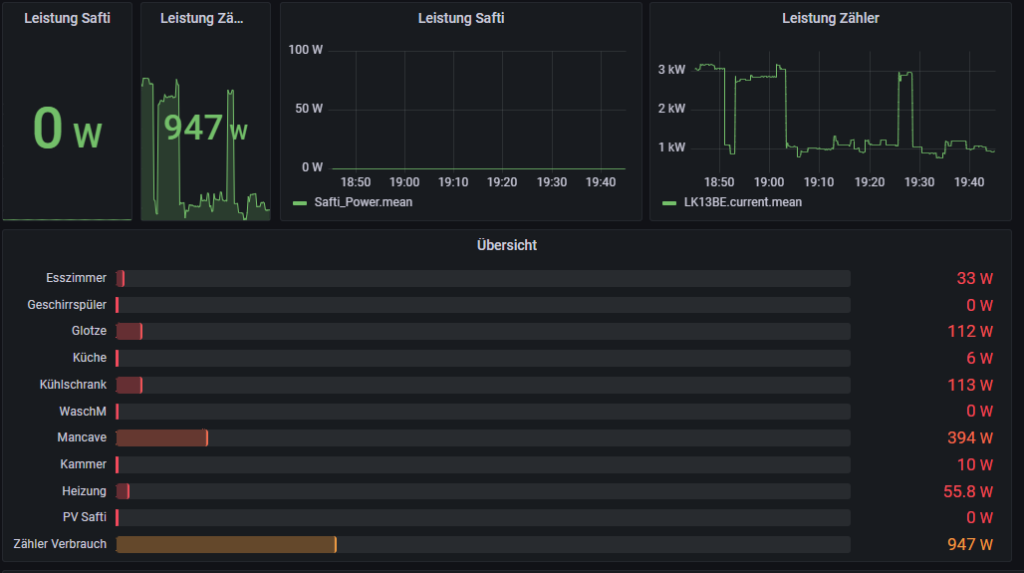
Am spannendsten war das Auslesen der Werte aus dem Zähler von der edis.
Leider ist die Technologie, die da bereitgestellt wird irgendwo aus den 90er Jahren.
Ja, der Zähler ist „digital“ 😊 – Die Messwerte lassen sich über eine blinkende IR-Diode abgreifen (!).
Auch das initiale Einrichten des Zählers: Ein Traum – Man muss dem Zähler über eine Art „Morse Code“ mitteilen, dass er doch bitte die Messwerte preisgeben will 😊.
Digitalisierung at its best – Aber auch eine Challenge, die Spaß gemacht hat. Mit Hilfe des „Hichi Volkszählers“ der auch auf einem ESP8266 mit WIFI basiert werden die Informationen von der blinkenden IR-Diode via Tasmota an den MQTT Server gesendet.
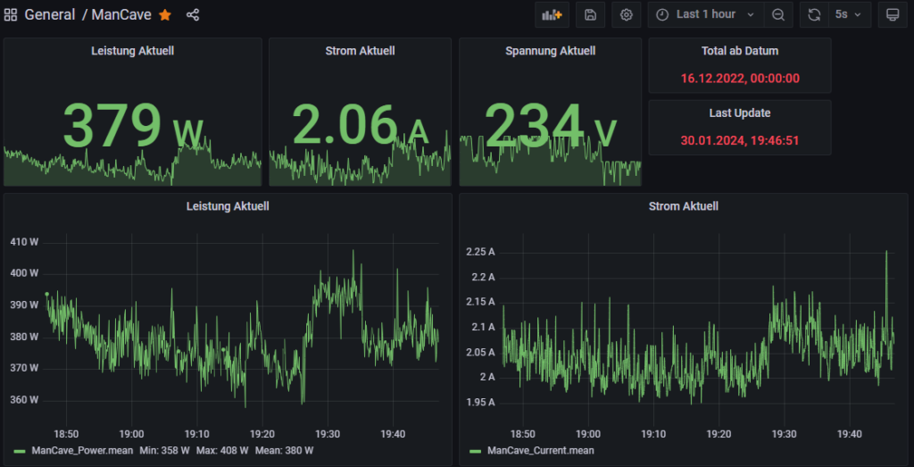
In regelmäßigen Abständen senden die Steckdosen die Messwerte an MQTT.

Über Node-Red hole ich die Messwerte vom MQTT Server ab und schreibe die Werte in eine Influx Timeseries Datenbank.
Grafana kann dann aus den Serien wunderbare grafische Auswertungen und natürlich auch Berechnungen machen.



TODO:
- Monats- und Jahresübersichten
- InfluxDB Retention Policy (1TB SSD regelt noch :))
used software / usefull links
PS: Die Zählersumme auf dem 2ten Panel ergibt nicht die Summe der einzelnen Messwerte. Warum? Nicht alles was da ist wird gemessen, einige Verbraucher liegen auf dem Gelände noch „Out-Of-Wlan-Range“ 🙂